Catering Company – Local SEO Results

Client
Catering Company
Business Type
Local Business
Location
Utah, United States
Services
SEO · Social Media Marketing · Google Advertising
Date
2024
The Challenge
Brown Brothers had been with another SEO vendor for years and flatlined. Rankings were stuck, organic traffic was soft, paid media wasn’t tied to real lead flow, and social posts weren’t translating into inquiries. In a category with dozens of near‑identical offers (weddings, corporate, boxed lunches, breakfast, events), their marketing was generic and scattered, no intent mapping, no location intent, and weak measurement. They asked us for a blunt audit. We showed them the data and the gaps, then rebuilt the plan from the ground up across SEO, social, and Google Ads.
The Strategy
We started with a crawl‑to‑conversion audit and rebuilt around demand, not guesswork. On SEO, we created intent‑driven clusters and pages for the money terms (e.g., wedding catering, corporate catering, boxed lunch catering, breakfast catering, caterer near me) and tightened technicals (internal linking, metadata, schema, page speed). On social, we turned “post & hope” into a calendar of offer‑led campaigns with clear CTAs, UTM tracking, and remarketing hooks. Google Ads was restructured around high‑intent search, location modifiers, negatives, ad extensions, and conversion tracking tied to forms and calls. Finally, we tuned Google Business Profile to win map visibility and capture “near me” demand.
Results
Market Position
- SEMrush Position Tracking: Visibility/Share‑of‑Voice ~39.4% for brownbrotherscatering.com, with the nearest competitor around 12% and others between ~2–3%—a clear #1 footprint in Utah.
Traffic Growth
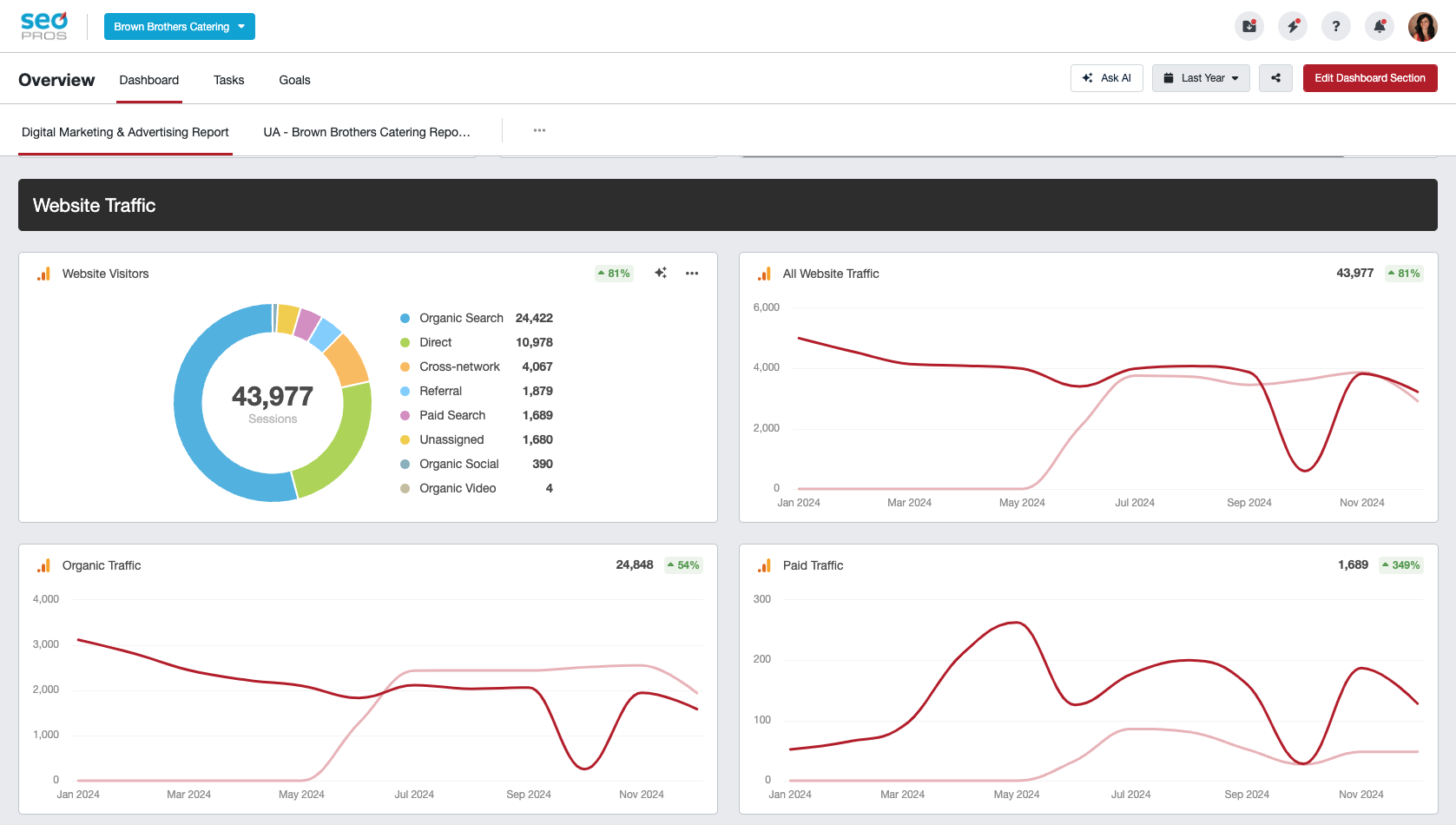
- Total sessions: 43,977 (+81%) over the reporting window.
- Organic sessions: 24,848 (+54%).
- Paid sessions: 1,689 (+349%).
Lead Flow (what matters)
- First‑time calls:904 total (+71%)
- Calls by source include Google Organic (536) and Google Ads (238) as the top drivers.
- Organic form leads: 880 (+107%).
- Paid form leads: 103 (+636%).
(First‑time Calls & Form Leads dashboard)
Local Discovery (Maps/Search)
- Google Business Profile impressions:21,522 (+390%)
- Mobile Search: 9,129 · Desktop Search: 6,548
- Mobile Maps: 5,372 · Desktop Maps: 473
(GBP Performance by device panel)
Plain‑English Takeaways
- From stagnant to dominant: Brown Brothers now owns the Utah SERP ~39% visibility vs. ~12% for the closest rival.
- Traffic turned into inquiries: Sessions up 81%, with a doubling of organic form fills and a 6× jump in paid form leads.
- Phones ringing: 904 first‑time calls logged, majority sourced by Google Organic and Google Ads.
- Maps matter: GBP impressions up 390%, which aligns with the “near me” surge for catering‑intent terms.
Bottom Line
They didn’t need “more of the same.” They needed a new strategy. By rebuilding SEO around intent, aligning social to promotable offers, and restructuring Google Ads to capture and convert demand, Brown Brothers went from “struggling to survive” to the #1 catering company in Utah with the numbers to back it up.
Want the same trajectory? Let’s audit your stack and show you where the lift is hiding.





